Metabase
Metabase 是一个开源的商业智能工具,提供简洁易用的数据分析和可视化功能,支持丰富的数据源连接,并能够快速构建交互式仪表盘。该工具主要特点是界面友好、易于上手、支持自助分析、可视化看板制作、数据钻取探索,还集成了一个 SQL 查询编辑器,可以进行 SQL 查询和数据导出等。
通过 Metabase Apache Doris Driver,可以让 Metabase 连接到 Apache Doris 数据库,实现对 Doris 内部数据和外部数据的查询和可视化处理。
通过这个驱动程序,Metabase 可以将 Apache Doris 数据库和表作为数据源进行集成。要启用此功能,请遵循下面的设置指南:
- 安装和配置驱动程序
- 在 Metabase 中配置 Apache Doris 数据源
- 在 Metabase 中构建可视化
- 连接和使用技巧
安装 Metabase 和 Doris 驱动程序
前置要求
- 下载并安装 Metabase 0.48.0 及以上版本。具体参见 Metabase 安装文档
- 准备 Apache Doris 集群
安装 Doris 驱动程序
首先需要下载最新的 metabase-doris-driver
然后进行驱动安装,安装方式视 metabase 部署方式而定:
metabase 常规部署
-
下载 Driver
-
创建 Metabase 插件目录(如果不存在):
mkdir -p $path_metabase/plugins
- 将 JAR 文件复制到插件目录:
cp doris.metabase-driver.jar $path_metabase/plugins
- 重启 Metabase 服务
metabase docker 部署
如果 metabase 使用的是 docker 启动,则建议通过挂载 doris.metabase-driver.jar 的方式启动,docker 容器内部的插件路径为 /plugins/
-
下载 Driver
-
参考如下启动命令启动 Metabase:
docker run -d -p 3000:3000 --name metabase -v $host_path/doris.metabase-driver.jar:/plugins/doris.metabase-driver.jar metabase/metabase
在 Metabase 中配置 Doris 数据源
现在您已安装了 Metabase 和 metabase-doris-driver,让我们来看一下如何在 Metabase 中定义一个连接到 Doris 中 tpch 数据库的数据源。
连接参数说明
连接 Apache Doris 时需要配置以下参数:
| 参数 | 含义 | 示例 |
|---|---|---|
| Display Name | 数据源显示名称 | Doris-TPCH |
| Host | Doris FE 节点地址 | 127.0.0.1 |
| Port | Doris Query Port(MySQL 协议端口) | 9030 |
| Catalog name | Catalog 名(可选,默认为 internal) | internal |
| Database name | 数据库名(必写) | tpch |
| Username | 用户名 | root |
| Password | 密码 | your_password |
数据库名称格式说明:
- 内表:直接填写数据库名,如
tpch,系统会自动使用internalcatalog - 外表/数据湖:填写 Catalog 配置,如仅链接内表,则无需关注此项。
配置步骤
-
启动 Metabase 并完成登录
-
点击右上角的齿轮图标,选择 Admin Settings(管理设置)

- 在左侧菜单中选择 Databases(数据库),点击右上角的 Add database 按钮

- 在 Database type 下拉框中选择 Apache Doris

- 填写连接信息:
- Display name: Doris-TPCH
- Host: 127.0.0.1
- Port: 9030
- Database name: tpch
- Username: admin
- Password: ******

-
点击 Save 保存配置
-
Metabase 会自动测试连接并同步数据库元数据。如果连接成功,会显示成功提示

至此,数据源配置完成!接下来就可以在 Metabase 中构建可视化了。
在 Metabase 中构建可视化
我们选择 TPC-H 数据作为数据源,Doris TPC-H 数据源构建方式参考此文档。
现在我们在 Metabase 中配置了 Doris 数据源,让我们可视化数据...
假设我们需要分析不同货运方式的订单金额随时间增长曲线,用以成本分析。
创建问题(Question)
- 点击主页右上角的 New + 按钮,选择 Question

- 选择数据源:
- Database: Doris TPCH
- Table: lineitem

使用 SQL 构建自定义指标
为了计算收入(Revenue),我们需要使用自定义 SQL 表达式:
- 点击右上角切换 view sql,然后点击 convert this question to SQL 编辑 SQL

- 输入以下 SQL 查询:
SELECT
DATE_FORMAT(l_shipdate, '%Y-%m') AS ship_month,
l_shipmode,
SUM(l_extendedprice * (1 - l_discount)) AS revenue
FROM lineitem
WHERE l_shipdate >= '1995-01-01'
AND l_shipdate < '1997-01-01'
GROUP BY
DATE_FORMAT(l_shipdate, '%Y-%m'),
l_shipmode
ORDER BY ship_month, l_shipmode
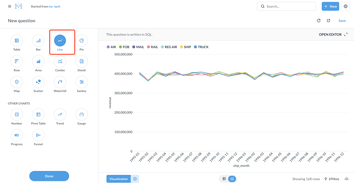
- 点击右下角的 Visualize 按钮查看结果

配置可视化图表
- 默认显示为表格。点击左下角的 Visualization 按钮,选择 Line 图表类型

-
可按需配置图表参数(metabase 自动配置如下):
- X-axis: ship_month(发货月份)
- Y-axis: revenue(收入)
- Series: l_shipmode(货运方式)
-
自定义图表样式:
- 点击 Settings 图标,可以调整颜色、标签、图例位置等
- 在 Display 标签页可以设置坐标轴标题、数值格式等
-
图表配置完成后,点击右上角的 Save 保存
-
输入问题名称:my-tpch,选择保存到的集合(Collection)

创建仪表盘(Dashboard)
- 点击 + New → Dashboard 创建新仪表盘,输入仪表盘名称:my-tpch

- 点击 Add a chart 将已保存的 question 添加到仪表盘

- 调整图表位置和大小,点击右上角 Save 保存仪表盘

至此,已经成功将 Metabase 连接到 Apache Doris,并实现了数据分析和可视化看板制作!
高级功能
使用 Catalog 访问外部数据
Doris 支持多 Catalog 功能,可以查询外部数据源 和 跨数据源的数据查询。在 Metabase 中使用时:
- 在 链接配置界面配置
Catalog, 在Database中配置 该 catalog 下的外表数据库,例如:
catalog: hive_catalog,database: warehouse- 访问 名为 hive_catalog 中的 warehouse 数据库

- 或者在 SQL 查询中显式指定 Catalog:
SELECT * FROM hive.warehouse.orders LIMIT 100;
使用参数化查询
Metabase 支持在 SQL 查询中使用变量,方便创建交互式仪表盘:
SELECT
l_shipmode,
SUM(l_extendedprice * (1 - l_discount)) AS revenue
FROM lineitem
WHERE l_shipdate BETWEEN {{start_date}} AND {{end_date}}
AND l_shipmode = {{ship_mode}}
GROUP BY l_shipmode
保存后,在仪表盘中可以通过下拉框或日期选择器动态筛选数据。
性能优化建议
-
使用分区裁剪:在 WHERE 子句中添加分区列的过滤条件
WHERE date >= '2024-01-01' AND date < '2024-02-01' -
利用物化视图:对于复杂的聚合查询,可以在 Doris 中创建物化视图加速查询
-
控制结果集大小:使用 LIMIT 限制返回行数,避免一次性加载过多数据
-
查询缓存:Metabase 会自动缓存查询结果,合理设置缓存时间可以提升性能
连接和使用技巧
- 驱动安装:确保将
doris.metabase-driver.jar放在 Metabase 的plugins目录下,并重启 Metabase - 时区设置:如果遇到时区问题,可以在 JDBC 连接字符串中添加
serverTimezone=Asia/Shanghai - 分区表优化:合理创建 Doris 分区表,按时间分区分桶,可有效减少查询扫描的数据量
- 网络连接:建议使用 VPC 私有连接,避免公网访问引入安全风险
- 权限控制:细化 Doris 用户账号角色和访问权限,遵循最小权限原则
- 元数据同步:当 Doris 中的表结构发生变化时,在 Metabase 管理页面点击 "Sync database schema now" 手动同步
- 性能监控:对于慢查询,可以在 Doris 中使用
SHOW QUERY PROFILE分析性能瓶颈
数据类型显示异常
- 确保使用最新版本的 Doris Driver
- Doris largeint 类型需要在 SQL 中显式转换:
SELECT CAST(large_int_col AS STRING) FROM table